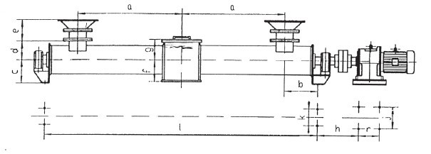
KX庫底卸料器

使用范圍
KX庫底卸料器是專門設在兩個或兩個以上庫的庫底將物料從庫底均勻連續輸送到某一特定位置的設備。該設備結構緊湊,工藝布置合理,選用后可以減少許多其它設備的設置,節約能源,節省投資。
技術特點
※采用變螺距、變旋向能更好的實現穩流及定量給料
※機殼采用管形結構,密封性好,輸送量大,無粉塵污染
※整體結構剛性好,運轉平穩,使用方便
|
規格型號 |
Φ200 |
Φ250 |
||||||
|
下料點間距m |
2x1500 |
2x2000 |
2x2500 |
2x1500 |
2x2000 |
2x2500 |
2x3000 |
|
|
輸送量m3/h |
12 |
36 |
||||||
|
型號 |
XWD5-35-4 |
XWD5-35-4 |
XWD5-35-5.5 |
|||||
|
功率kw |
4 |
4 |
5.5 |
|||||
|
轉速rpm |
40 |
|||||||
|
h |
500 |
555 |
555 |
|||||
|
r |
150 |
150 |
150 |
|||||
|
j |
370 |
370 |
370 |
|||||
|
輸送量m3/h |
8-20 |
|
||||||
|
調 速 型 驅 動 裝 置 |
型號 |
XWD5-17-YCTL180-4A |
XWD5-17-YCTL180-4A |
XWD5-17-YCTL200-4B |
||||
|
功率Kw |
7~70 |
|||||||
|
轉速rpm |
4 |
4 |
7.5 |
|||||
|
h |
500 |
555 |
470 |
|||||
|
r |
150 |
150 |
275 |
|||||
|
j |
370 |
370 |
380 |
|||||
|
閥門調節方式 |
Ⅰ |
手動調節 |
||||||
|
Ⅱ |
聯軸鏈輪調節 |
|||||||
|
規格型號 |
Φ300 |
Φ350 |
||||||
|
下料點間距m |
2x1500 |
2x2000 |
2x2500 |
2x1500 |
2x2000 |
2x2500 |
2x3000 |
|
|
輸送量m3/h |
64 |
160 |
||||||
|
型號 |
XWD7-35-7.5 |
XWD5-35-4 |
XWD5-35-5.5 |
|||||
|
功率kw |
7.5 |
5.5 |
7.5 |
|||||
|
轉速rpm |
40 |
|||||||
|
h |
500 |
555 |
555 |
|||||
|
r |
150 |
150 |
150 |
|||||
|
j |
370 |
370 |
370 |
|||||
|
輸送量m3/h |
|
|
||||||
|
調 速 型 驅 動 裝 置 |
型號 |
XWD5-17-YCTL180-4A |
XWD5-17-YCTL180-4A |
XWD5-17-YCTL200-4B |
||||
|
功率Kw |
7~70 |
|||||||
|
轉速rpm |
4 |
4 |
7.5 |
|||||
|
h |
500 |
555 |
470 |
|||||
|
r |
150 |
150 |
275 |
|||||
|
j |
370 |
370 |
380 |
|||||
|
閥門調節方式 |
Ⅰ |
手動調節 |
||||||
|
Ⅱ |
聯軸鏈輪調節 |
|||||||

|
規格 |
a |
b |
c |
d |
e |
f |
g |
k |
i |
|
Φ200 |
1500、2000、2500 |
300 |
250 |
250 |
340 |
240 |
220 |
250 |
2a+2b |
|
Φ250 |
1500、2000.2500、3000 |
350 |
280 |
280 |
400 |
250 |
220 |
300 |
|
|
Φ300 |
1500、2000、2500、3000 |
400 |
355 |
355 |
420 |
320 |
300 |
320 |
|
|
Φ350 |
2000、2500、3000.3500 |
450 |
400 |
400 |
450 |
350 |
320 |
400 |


